am 22.11.2022 01:09
am 22.11.2022 01:09
Hallo,
ich habe mein Problem bislang in keinem Eintrag gefunden, daher starte ich eine neue Frage.
Hab mich heute mit dem Thema Overclocking beschäftigt und in einem Beitrag gesehen, dass andere Nutzer im Medion Control Center bei den SPC Einstellungen mehr Optionen zur Verfügung hatten als ich. Daher habe ich einfach mal probiert den aktuellsten Version vom Control Center über die Medion Seite runterzuladen und zu installieren, in der Hoffnung diese Optionen auch zu bekommen. Davor noch das alter Control Center deinstalliert.
Ab da hat mein Problem angefangen: Mein Rechner war plötzlich mega langsam und keine Komponenten war wirklich unter normaler Auslastung. Alles ging mehr oder weniger in einen Notfallbetrieb. CPU hatte plötzlich nur noch 0.4ghz idle, RAM war bei max. 8GB (64GB verfügbar) und die Nvidia GTX 3080 wurde auch nicht genutzt, sondern ausschließlich die onboard Grafik.
Jetzt hab ich nochmal ein BIOS Update gemacht, CPU Treiber neu installiert, Nvidia Treiber neu installiert und jetzt gehts soweit wieder, aber komischerweise nur wenn ich im Overboost Modus bin. Der Modus "Ausbalanciert" und "Enthusiast" im Control Center führen wieder dazu, dass alles wieder in den Notfallbetrieb geht. Nur im "Overboost" Modus läuft alles wie gewohnt flüssig.
Jetzt weiß ich leider nicht woran es genau liegt und wie ich das wieder korrekt beheben kann. Eine Systemwiderherstellung auf letzte Woche hat leider auch nicht geholfen. Liegt auch nicht am Energiesparplan, hab das auch schon auf max. Leistung gestellt.
Kennt das jemand?
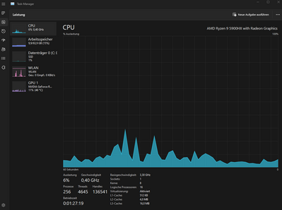
Soweit klappt es ja, aber ich merke beim Gaming komischerweise trotzdem immer wieder mal harte FPS drops, weil die CPU plötzlich wieder kurz auf die 0.4ghz runterfällt und ich finde den Fehler einfach nicht.
Anbei noch ein paar Screenshots zu den Modes, Komponenten und CPU Takt im Modus Ausbalanciert und Overboost.
Edit: Hab jetzt nochmal weiter in die Vergangenheit eine Systemwiederherstellung probiert und diverse Treiber nochmal neu installiert und BIOS auf die ursprünglichen Einstellungen gesetzt. Jetzt bekomme ich im "Enthusiast" bzw. Gaming Mode die 0.4ghz CPU Taktung mit extrem langsamem Rechner, aber ich weiß wirklich nicht was noch helfen soll. Hab gerade die Befürchtung, dass auch eine komplette Neu-Installation nicht helfen könnte. Kennt das sonst keiner?
am 22.11.2022 15:09
am 22.11.2022 15:09
Lösung zur Doku falls jemand was ähnliches haben sollte:
nachdem ich jetzt etwa 3 Tage damit verbracht hab und diverse Foren durchsucht hab konnte ich endlich das Problem und die Lösung finden.
Ich hatte als Ziel die ganzen OC Funktionen freizuschalten, die ich bei anderen gesehen hatte, aber bei mir ab Werk nicht verfügbar waren.
Deswegen hatte ich den Control Center Service (CCS) und das Control Center (CC) deinstalliert und wollte eine aktueller Version installieren. Beim Deinstallieren vom CCS gab es jedoch Probleme, wegen ich ihn nicht vollständig deinstallieren konnte (warum weiß ich nur nicht). Also konnte ich auch die neuere Version nicht korrekt installieren und mein CC hat meinen gesamten Laptop in eine Art Notfall-/Energiespar-Programm versetzt. Als ich Spiele gestartet habe hat die GPU-Taktung und -Leistung durchgehend rauf und runter reduziert, wobei eher nach unten reduziert wurde. Dadurch hab ich eine Art Leistung in "Wellen" bekommen die mal für eine Sekunde da war. Hab ich noch nie gesehen, deswegen bin ich ja so an der Ursachenfindung verzweifelt.
Auf jeden Fall hab ich dann hier im Forum den folgenden Beitrag gefunden, der mich wiederum weiterverlinkt hat.
Ich weiß leider nicht wie man Inhalte korrekt verlinkt, daher der Link (Nachricht 38 von Major Tom):
Auf jeden Fall konnte ich dank des Hinweises mit Revo Uninstaller jegliche Reste des vorherigen CCS entfernen und neu aufspielen. Dazwischen habe ich wie beschrieben das Defauttool angewendet und mehrere Neustarts durchgeführt. Danach nochmal die aktuelle Version von CC drauf installiert und siehe da, ich habe endlich alle Optionen im Overboost Modus freischalten können:
Jetzt kann ich auch bei jeglichen Spielen die Modis komplett flexibel so anpassen, dass sie entsprechend Leistung geben. Jetzt kann ich zB Overwatch sogar die vollen 150W GraKa-Leistung (bei der RTX3080 ist das max.) anfordern und erreiche solide 260FPS damit. Wird natürlich nicht in dem Umfang nötig sein, aber endlich ist es anpassbar, sodass jedes Spiel die perfekte Grafikeinstellungen und Leistung ausnutzen kann.
Komischerweise hatte ich bspw. bei Hunt: Showdown dann noch einen Grafik-Abfall (mit 150W gestartet, jedoch langsam auf 70W gefallen, damit auch die FPS stark gefallen von 140FPS auf 30FPS bei max. Grafik). Das konnte ich dann umgehen, indem ich Hunt: Showdown in den Windows Grafikeinstellungen dann nochmal als App auf "Hohe Leistung" gesetzt habe. Somit laufen jetzt alle bisher getesteten Spiele mit max. Grafikeinstellung auf wirklich hoher FPS stabil. Der Laptop ist jetzt nochmal deutlich schneller als ich ihn ab Kauf mit Werkseinstellungen hatte (hatte ich ursprünglich eh gewundert, das manche Spiele so "schlecht" gelaufen sind für die Specs).
Ein Riesen Dankeschön an @Major_ToM und @Andi für die hilfreichen Posts hier im Forum, durch euch bin ich auf die Lösung meines Problems gekommen, auch wenn ich leider erst ein paar Tage durch dieses und andere Forum recherchieren musste, bis ich alle Infos zusammen hatte.
Und bitte entschuldigt den Doppelpost und das ich auf meinen eigenen Post geantwortet habe. Ich hoffe, dass ich damit nicht gegen Forenregeln verstoße. Falls doch bitte ich um Nachsicht.
Ich hoffe, dass das für andere hilfreich ist.
22.11.2022 10:15 - bearbeitet 22.11.2022 11:32
22.11.2022 10:15 - bearbeitet 22.11.2022 11:32
Update: Nachdem ich jetzt ewig rumprobiert hab und nochmal alle Einstellungen zurückgesetzt hab und gefühlt alle möglichen Treiber nochmal 3-4x neu installiert habe geht soweit wieder alles mit der CPU, aber die GraKa will nicht richtig laufen. Sobald ich ein Spiel starte wird die GTX 3080 zwar als GPU erkannt, aber meine FPS droppen nach Spielstart direkt auf 20-30 FPS und das wars.
In den Einstellungen gezielt die Spiele auf "Höchstleistungsprozessor" gestellt, aber hilft alles nichts.
Kann mir irgendjemand helfen? Ich lasse gerade ein komplettes Backup auf die externe Festplatte laufen, aber möchte nur sehr ungern wieder alles neu installieren (mit der "Hoffnung" dass es dann wieder geht, wenn es jetzt nur noch irgendwas mit der GraKa zu sein scheint).
Mir kommt es irgendwie so vor als würde die GraKa nicht genug Strom bekommen oder irgendwo runtergedrosselt werden. Im Spiel ist die FPS und das Gameplay auch irgendwie Schubweise.
Update 2: die GraKa bekommt wirklich zu wenig Strom. Hab mal über NVIDIA die Leistungsdaten eingeblendet und da gesehen, dass gerade mal 35W von der GraKa genutzt werden und die nicht voll bestromt wird. Woran kann das den liegen oder wie kann man das beheben? Weiß grad gar nicht woher das kommt und was ich machen soll. Es ist echt zum verzweifeln...
Update 3: Mittlerweile hab ich die zumindest mal mehr Infos zur Ursache gefunden: Es scheint am Control Center zu liegen, weil wirklich zu wenig Strom bei der GraKa ankommt. Hab die Leistungsüberwachung von Nvidia genutzt und im Overlay seh ich, das die GraKa durchgehend bei extrem niedriger Taktung und Leistung liegt und springt immer wieder hin und her:
Nachdem ich aber zwischen den 3 Modis mehrmals hin und her gesprungen bin hat sich die Taktung und Leistung plötzlich deutlich erhöht. Ich hab das Ganze mal mit Overwatch und Scorn gegengetestet und dann gings plötzlich wieder flüssig. Bei Overwatch mit 135W und bei Scorn mit 75W, siehe hier:
Aber immer noch keine Ahnung warum das so ist und wie ich es beheben kann.
am 22.11.2022 15:09
am 22.11.2022 15:09
Lösung zur Doku falls jemand was ähnliches haben sollte:
nachdem ich jetzt etwa 3 Tage damit verbracht hab und diverse Foren durchsucht hab konnte ich endlich das Problem und die Lösung finden.
Ich hatte als Ziel die ganzen OC Funktionen freizuschalten, die ich bei anderen gesehen hatte, aber bei mir ab Werk nicht verfügbar waren.
Deswegen hatte ich den Control Center Service (CCS) und das Control Center (CC) deinstalliert und wollte eine aktueller Version installieren. Beim Deinstallieren vom CCS gab es jedoch Probleme, wegen ich ihn nicht vollständig deinstallieren konnte (warum weiß ich nur nicht). Also konnte ich auch die neuere Version nicht korrekt installieren und mein CC hat meinen gesamten Laptop in eine Art Notfall-/Energiespar-Programm versetzt. Als ich Spiele gestartet habe hat die GPU-Taktung und -Leistung durchgehend rauf und runter reduziert, wobei eher nach unten reduziert wurde. Dadurch hab ich eine Art Leistung in "Wellen" bekommen die mal für eine Sekunde da war. Hab ich noch nie gesehen, deswegen bin ich ja so an der Ursachenfindung verzweifelt.
Auf jeden Fall hab ich dann hier im Forum den folgenden Beitrag gefunden, der mich wiederum weiterverlinkt hat.
Ich weiß leider nicht wie man Inhalte korrekt verlinkt, daher der Link (Nachricht 38 von Major Tom):
Auf jeden Fall konnte ich dank des Hinweises mit Revo Uninstaller jegliche Reste des vorherigen CCS entfernen und neu aufspielen. Dazwischen habe ich wie beschrieben das Defauttool angewendet und mehrere Neustarts durchgeführt. Danach nochmal die aktuelle Version von CC drauf installiert und siehe da, ich habe endlich alle Optionen im Overboost Modus freischalten können:
Jetzt kann ich auch bei jeglichen Spielen die Modis komplett flexibel so anpassen, dass sie entsprechend Leistung geben. Jetzt kann ich zB Overwatch sogar die vollen 150W GraKa-Leistung (bei der RTX3080 ist das max.) anfordern und erreiche solide 260FPS damit. Wird natürlich nicht in dem Umfang nötig sein, aber endlich ist es anpassbar, sodass jedes Spiel die perfekte Grafikeinstellungen und Leistung ausnutzen kann.
Komischerweise hatte ich bspw. bei Hunt: Showdown dann noch einen Grafik-Abfall (mit 150W gestartet, jedoch langsam auf 70W gefallen, damit auch die FPS stark gefallen von 140FPS auf 30FPS bei max. Grafik). Das konnte ich dann umgehen, indem ich Hunt: Showdown in den Windows Grafikeinstellungen dann nochmal als App auf "Hohe Leistung" gesetzt habe. Somit laufen jetzt alle bisher getesteten Spiele mit max. Grafikeinstellung auf wirklich hoher FPS stabil. Der Laptop ist jetzt nochmal deutlich schneller als ich ihn ab Kauf mit Werkseinstellungen hatte (hatte ich ursprünglich eh gewundert, das manche Spiele so "schlecht" gelaufen sind für die Specs).
Ein Riesen Dankeschön an @Major_ToM und @Andi für die hilfreichen Posts hier im Forum, durch euch bin ich auf die Lösung meines Problems gekommen, auch wenn ich leider erst ein paar Tage durch dieses und andere Forum recherchieren musste, bis ich alle Infos zusammen hatte.
Und bitte entschuldigt den Doppelpost und das ich auf meinen eigenen Post geantwortet habe. Ich hoffe, dass ich damit nicht gegen Forenregeln verstoße. Falls doch bitte ich um Nachsicht.
Ich hoffe, dass das für andere hilfreich ist.
